Drone Telemetry
Telemetry triage for complex behavior: anomaly surfacing, state comparisons and explanation output.
An early-stage, supervised reasoning layer for telemetry-driven triage and decision support. It operationalizes reasoning with state, memory, tools, verification and governance.
A cognitive layer on top of existing data platforms — not a generic chatbot, not a dashboard wrapper.
Most industrial issues are detectable — but not explainable fast enough.
Foundation: ICC builds stable representations of machine state ("state fingerprints").
These fingerprints support evidence comparison, structured reporting and (optionally) LLM-assisted reasoning.
Autonomous agent workflows are layered on top gradually and only in supervised modes.
Telemetry snapshots & change detection
State fingerprints & similarity evidence
Hypotheses & next-best checks
Queries, checks, workflows (human-approved)
Feedback, confidence, incident memory
Teams dealing with dense telemetry and complex interactions beyond simple threshold alerting
Environments where incident triage is slow, inconsistent and dependent on a few experts
Organizations that need evidence-based, auditable outputs and human control over actions
Compact state representations with human-readable structure plus a comparable vector embedding.
LLM is optional and replaceable.
ICC provides state + evidence + tool grounding for consistent reasoning.
Permissions, evaluation gates and supervised tool use.
No operational actions without approval.
ICC is built around state fingerprints and an evolving world-state representation. Agent capabilities are developed incrementally on top of this foundation.
Example of First End-to-End Reasoning Result: From User Query to Answer
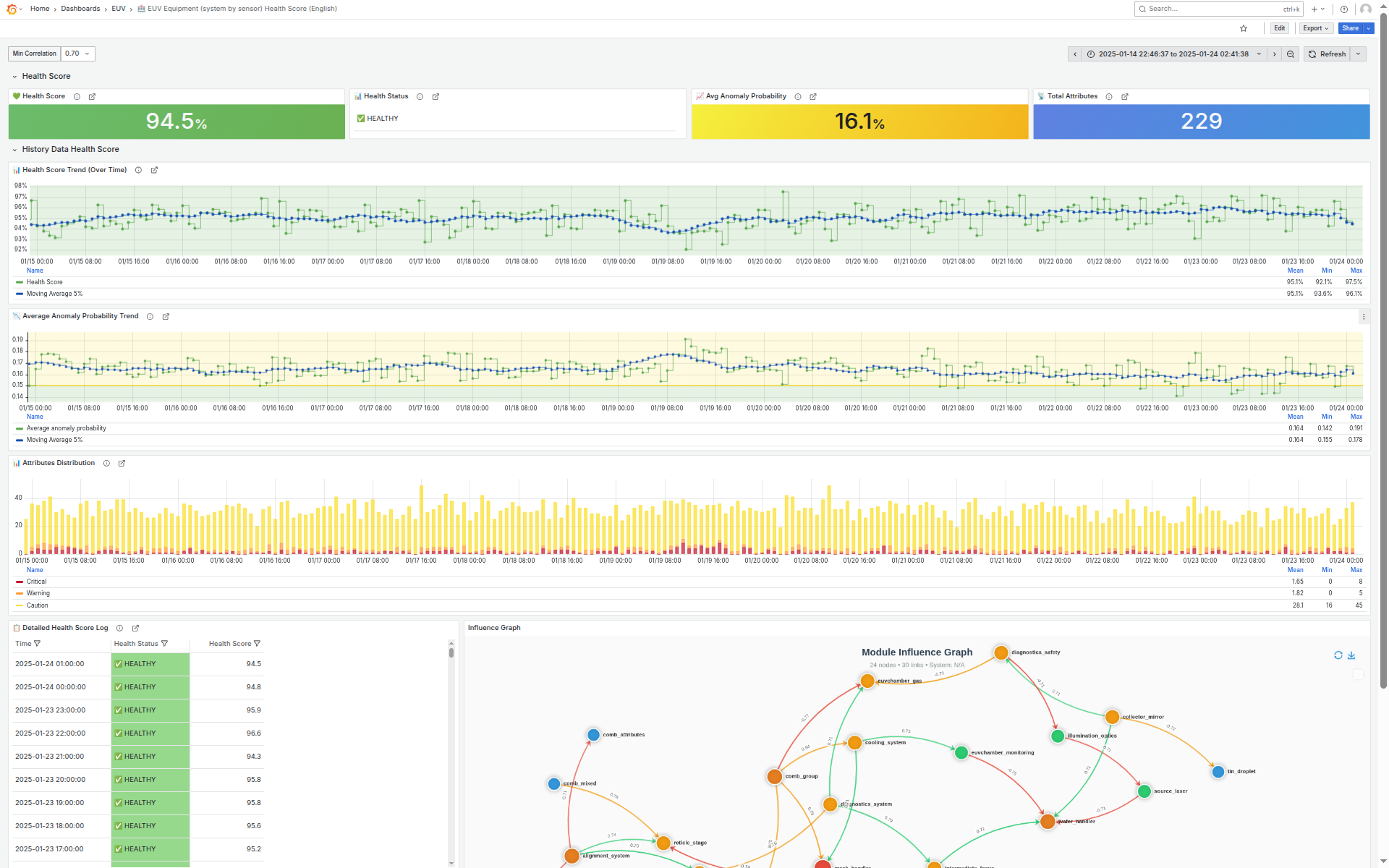
Screenshots from a Grafana-based monitoring interface.
Demo environment. Simulated telemetry inspired by an EUV machine. Illustrative example.





A cognitive layer that transforms high-volume industrial telemetry into compact state representations and evidence packs, enabling traceable decision support.
ICC operationalizes reasoning by providing state, history and tool-grounded evidence.
It normalizes noisy telemetry, extracts structure and produces stable state fingerprints that can be compared over time. This makes explanations more consistent and supports repeatable triage workflows.
An LLM (if used) acts as a replaceable reasoning component. ICC provides the surrounding system needed for grounded outputs: memory, verification, permissions and audit.
Telemetry → stable fingerprints (interpretable + vector) and compact evidence packs for downstream reasoning
Structured hypotheses and next-best checks, grounded in evidence; reasoning depth expands step-by-step
SQL / APIs / workflows executed in supervised modes; conclusions grounded in tool outputs, not text-only
Incident traces and similarity retrieval to support "have we seen this before?" workflows
Human-in-the-loop controls, scoped permissions, evaluation gates and audit logs
LLMs do not observe machines directly.
ICC provides structured state,
history and evidence
to make reasoning more grounded, comparable and auditable.
This diagram is a high-level view intended for communication. Implementation details evolve and are not disclosed here.
Compact and structured representations of equipment state derived from heterogeneous telemetry. Examples below are illustrative and do not represent a public data schema or fixed implementation.
Human-readable summaries that capture system condition and context, designed for engineers and for grounded reasoning workflows.
A compact numerical form that enables comparison of system states across time and operating conditions.
ICC compares fingerprints to surface drift, regime shifts and "closest known incidents". Similarity metrics (such as cosine similarity) are used as part of an evidence workflow—not as a standalone claim of correctness.
A continuous loop that mirrors how expert engineers reason: evidence → hypotheses → checks → review.
Ingest telemetry snapshots from heterogeneous sources. Detect changes and candidate anomalies.
Produce state fingerprints and evidence packs. Surface similar historical states and context.
Generate hypotheses and recommended next checks. Reasoning depth expands incrementally.
Execute approved checks via tools (SQL/APIs/workflows). Log actions and results for auditability.
Capture outcomes and feedback as incident traces to improve future triage and consistency.
LLM (if used) is a replaceable reasoning engine.
ICC is the system that makes reasoning grounded, verifiable and safe.
⚠️ Actions are limited to supervised checks; no operational control is executed without explicit approval.
ICC can be deployed to operate on derived state representations instead of raw telemetry streams, depending on customer constraints. This may reduce exposure of sensitive operational details, but it is not a substitute for enterprise security controls.
Deployment options: on-prem / customer-managed cloud. Data scope and access controls remain customer-defined.
Screenshots from a Grafana-based monitoring interface





The core representation + evidence workflow is implemented. Agent layer development is on pause — 2026 is focused on making the Core Layer pilot-ready with maximum simplicity.
Measured relative to baseline triage and engineering review.
Time-to-scope reduction
Cleaner incident boundaries
Repeatable explanations
Searchable incident traces
ICC is developed via incremental, supervised workflows: define a bounded scope, replay historical incidents, collect engineer feedback and harden reliability. In 2026, the priority is making the Core Layer pilot-ready — a clean, minimal package that works out of the box with minimum setup. Agent Layer development resumes once the Core Layer is validated and stable.
Demonstrations of applicability across domains with dense telemetry and expensive expert triage.
These are applicability demonstrations — simulated environments used to exercise ICC's core workflow. They are not presented as production deployments.
Domains are chosen for shared structure: dense telemetry, complex interactions and high cost of expert time.
Telemetry triage for complex behavior: anomaly surfacing, state comparisons and explanation output.
Fleet-style monitoring scenario: drift, similarity retrieval and incident-style summaries.
Segment-level telemetry scenario: state fingerprints, similarity evidence, structured explanation.
ICC decision engine loaded with US Top 500 market data. Multi-scenario backtest orchestrator with adaptive risk control, position management, trailing stops, and structured performance reporting.
📄 Download Backtest Report (PDF) →Exploratory applicability study using EUV-machine–inspired telemetry. Public demo uses simulated data..
Discuss applicability →Use cases illustrate applicability of the core workflow, not production validation.
• Incident triage in complex equipment
• Root-cause narrowing
• Change impact analysis
• "Have we seen this before?" similarity evidence
• Structured anomaly explanations
• Financial market analysis & backtest orchestration
Building industrial reasoning capabilities step-by-step, grounded in practical operational constraints.
We’re building AI that helps engineers reliably understand, explain, and operate industrial systems.— Industrial Cognitive Core Vision
Grounded in telemetry evidence, clear reasoning, and verifiable checks — transparent, inspectable, and safe by design.
Recent advances in LLMs make practical industrial reasoning systems possible — not because LLMs replace system logic, but because they can be used as a reasoning component within a larger cognitive engine. Two years ago, this architecture would have been difficult to make reliable. Today, it is.
ICC is not a proxy or wrapper around an LLM, but a standalone cognitive engine with its own world model, state tracking and decision logic. Outputs are structured and traceable, designed for human oversight. The product complements existing data platforms rather than replacing them.
Developed by an engineer with experience in industrial telemetry, anomaly analysis and cognitive system design.
Based in Eindhoven, Netherlands.
These are illustrative examples of how interaction may look as the product evolves. They show the expected shape of answers (evidence + checks + bounded conclusions) — not a live chat and not current functionality.
Open to technical discussions, research conversations and architecture feedback.
If you manage complex systems with dense telemetry and recurring triage load, we can discuss applicability and evaluation approach.
Contact Us →